Elite 100v2 Shuts off at 60% and turn back on at 0%

Dear @BLUETTI_CARE , I need your help.
One of my Elite 100 charging stations has started shutting down at 60% battery charge. The charge drops sharply from 80% to 60%, and the station shuts down. After turning it on, the station shows 0%. Charging from 0% to 100% happens very quickly in standard mode at 600W (about half an hour).
Looks like a calibration issue…

Charging station details:
SN - EL100V22525004805136
IoT - v8024.12
ARM - v2186.16
DSP - v2200.14
BMS - v1083.08

TL;DR - Discharge it. Let the unit cool for 3-4 hours to balance cells, then limit the AC charging rate to 1-2 amps in the app.

Try discharging the unit again at a constant rate until it reaches 0%. Then let the unit SIT for 3-4 hours to allow cell balancing to occur and also allow time for BMS to reset. When the screen says 0% its really 10% full because the depth of discharge is 90%. You only get to use 90%, the system saves the remaining 10%. The screen will show 0% but thats 0% available to YOU. When you recharge set the charging amps to 1 or 2 to allow the voltage to gradually come up slower and see if that helps with calibration a bit more. I have had to repeat a calibration process of my AC180 MORE than once before so its while uncommon, its not rare to have to do it more than once. Unfortunately if THIS doesn’t work, warranty support is your only option.

1 Like

Hi @DmitryDr, thank you for contacting us. This does appear to be a calibration issue.
We have applied to push the new BMS firmware, which will take one business day. Please recalibrate the device after upgrading it tomorrow. We look forward to your feedback.
@Special thanks to sealy1986 for your attention and explanations.

@BLUETTI_CARE

I usually leave all my units stock and just use the basic functions of the unit, but this got me thinking into how useful it may be to have an energy monitoring chart to track discharge / charge rate over time. Specifically you can use the charge rate statistics to see if the battery is calibrating properly. It should go up at a steady rate, and then the remaining 1% take a bit longer due to physics, but what shouldn’t happen is on your graph if you are seeing it go up at a rate of let’s say 3 mins per 1%, then off a sudden it charges the remaining 10% battery at a rate of 30 secs per 1%, you’ll know its off balance by 10%. Since all you can measure/see in the real world is the cumulative time elapsed and the percentage you have to babysit it in order to tell or catch it in real life with your own eyes or on a recorded camera session. I think common folk use their Bluetti power stations like Ronco Showtime Rotisserie, they “set it and forget it!”.

1 Like

Dear @BLUETTI_CARE,
The following update was available for my charging station today:
DSP - v2200.14 → v2200.16
I plan to update and calibrate it tomorrow.
I’d like to clarify the procedure.

  1. Charge the station to 100%
  2. Update DSP - v2200.14 → v2200.16
  3. Discharge the station to 0% under a 300-400W load
  4. Charge the station to 100% in standard mode without an external load.

Please confirm that my steps are correct.

Dear @BLUETTI_CARE
Unfortunately, updating the DSP from v2200.14 to v2200.16 didn’t resolve the issue.
I updated the charging station when it was at 100% charge.
Then I connected a 200W device to it. The station discharged to 85% and turned off. After turning it on, the charge indicator was 0%. I started charging it in standard mode, and it took 20 minutes to charge from 0% to 100%.
I begin discharge it again, and the station again turned off at 78%. When I turned it on, the charge level was again 0%, and the charge to 100% took 20-25 minutes.
Tell me what I should do next in the current situation?

You wrote that there would be a firmware update for the BMS, but only a DSP update arrived at the station.

Hi @DmitryDr
I’d try the following:
Charge at a lower power level.
Enable the user mode in the settings with a current of 1A; this will correspond to approximately 200-230 watts. This will increase the balancing time at the end of the charge. And it seems more of these cycles will be required for balancing.

The charging time you indicated, the battery is severely unbalanced.
The best course of action would be to send the station for repair service (if possible) so they can check the battery condition, cell by cell, for imbalance and internal resistance.
We connected directly to the cells and balanced them.
We checked the internal resistance again.
If the internal resistance is normal, then we can say that the battery is likely safe to try.
If the internal resistance is different between cells, then the only solution is to replace the entire battery with a new one.
How was the station used before you noticed the imbalance? Were you charging it less than 100% and in standard mode?

Dear @BLUETTI_CARE, I really need your answer—what should I do about my charging station problem? Is there a software solution, or do I need to contact a service center?
You only sent me an update for the DSP. Will there be another update for the BMS?
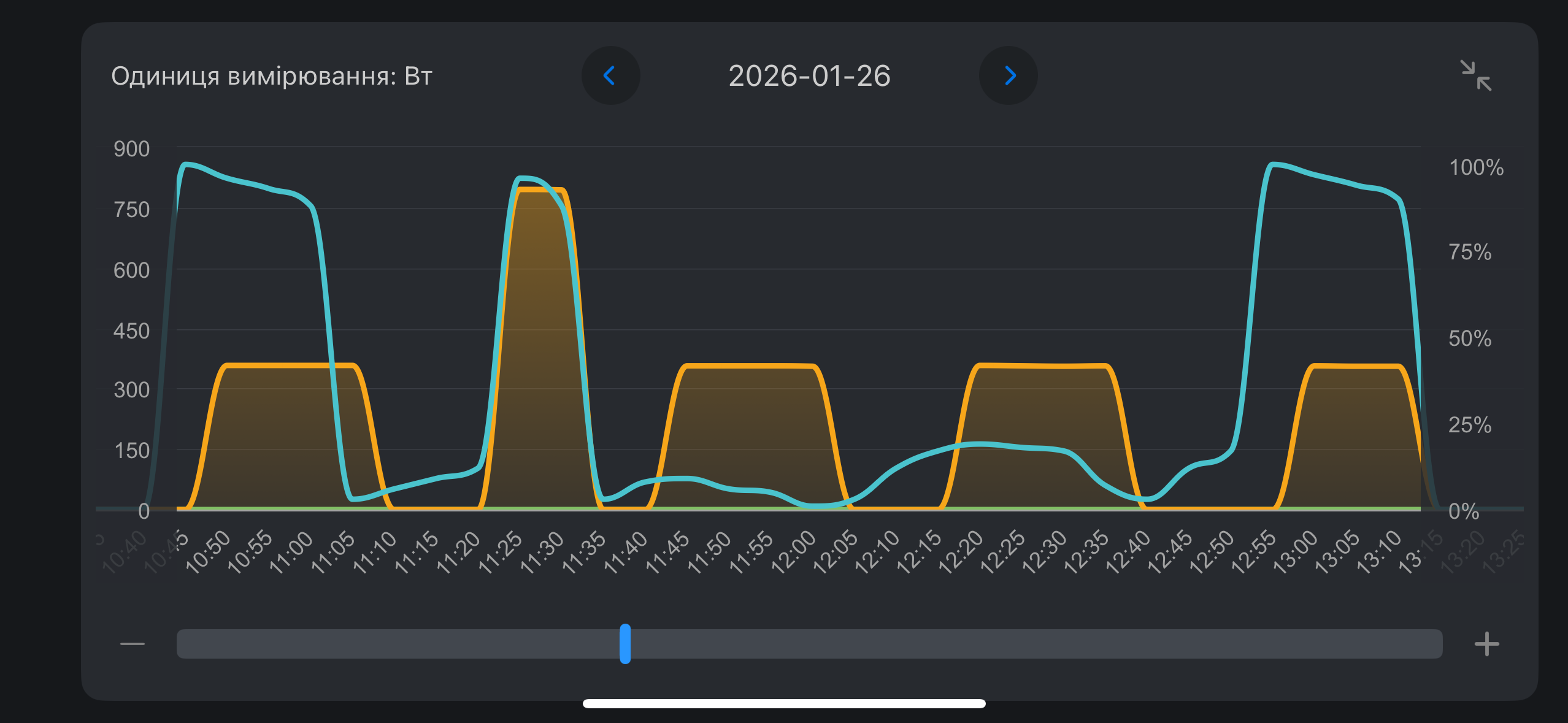
Today I tested the charging station again, and here’s how it works:

  1. The station discharges from 100% to 85%, then the battery charge drops sharply to 0%. The inverter shuts off, but the station continues to operate.
  2. The station charges normally to 22%, and then the battery charge suddenly rises to 100% and stops charging.

I tried step-charging cycles: 0-10% → 0-20% → 0-22% and on the third cycle, the charge rise back to 100%.
See the attached battery performance graph.
Charging at low power (1A) also does not produce any results.

Hi @sealy1986, thank you very much for your valuable feedback. We fully understand your need for device automation and integration.

At present, due to company policy, APIs for third-party platform integration are not yet available.
However, our engineering team is actively organizing the device variables, and once completed, some of these variables will be made available for your reference. Additionally, the Home Assistant plugin is currently under development.

Please rest assured that we are committed to continuously improving our products and working toward providing more flexible and intelligent user experiences.

Thank you for your support and understanding.

Hi @DmitryDr, we have relayed your feedback to the technical department. We plan to push the latest BMS firmware to you, so please upgrade it tomorrow, then perform a recalibration and run another test.
We hope this helps.

Dear @BLUETTI_CARE ,
The problem with my charging station has only gotten worse.
I installed the BMS update to v1083.10.
Now the station discharges from 100% to 96%, after which the inverter shuts off and the display shows 0%.
When I put the station on charge, it charges from 0% to 5%, then suddenly the charge level rises to 100% and stops charging.
I tried discharging and charging the station five times – nothing changed.
Could you tell me what to do next?
The stations were purchased in Germany on eBay (Bluetti Germany). I’m in Ukraine and can’t return the station for service in Germany. Can I get service in Ukraine, and if so, where should I go?
Thank you in advance for your reply – I really hope you can help me with this situation.
See the attached battery performance graph.

Прочитайте этот ответ в др теме

1 Like

Я видел это сообщение. Но я хочу получить ответ, что делать с моей конкретной станцией - скажут нести в сервисный центр, отнесу, скажут сделать что-нибудь еще, сделаю.
Так что буду ждать ответа от БлюеттиКеар…

Dear @BLUETTI_CARE
I really need your answer - what should I do with my charging station?
I can’t use it because only 5% of the battery is working.
Should I expect a software fix from you, or should I take it to a service center? Are there any other possible solutions (remembering that the station was purchased in Germany and I am in Ukraine)
Please answer me. I really need the charging station right now and need to resolve the issue.

Hi @DmitryDr, please rest assured, we have partnered service centers in Ukraine. We have instructed them to process repairs for all orders placed through our authorized distributors. Our official eBay store is certainly an authorized retailer, so you are eligible for repair services as well.
Please contact us via private message to obtain the service center’s contact information.Alternatively, you may email our wholesale distribution team at distribution.support@bluetti.com to arrange the repair.
We appreciate @lavash_bluetti’s kind reminder.